Вы не можете выбрать более 25 тем Темы должны начинаться с буквы или цифры, могут содержать дефисы(-) и должны содержать не более 35 символов.
iis-project/services/README.md

10 KiB

Сервис предсказания цен

Веб-сервис предсказания цен на подержанные автомобили. Мониторинг в комплекте.

Обзор сервисов (по compose.yaml, см. о развёртывании ниже):

Профили Compose Имя Объекты Описание
prices-predictor код: ml_service/ Веб-сервис предсказания цен, только stateless API. Об используемой предсказательной модели см. research/README.md.
prometheus конфигурация: prometheus/ Мониторинг сервиса (Prometheus).
grafana сохранённая конфигурация: grafana/ Аналитика и визуализация данных мониторига сервиса (Grafana).
with-testers load-tester код: load-tester/ Генератор потока случайных запросов к prices-predictor для тестирования.

Дополнительно:

  • models/ — расположение файла модели model.pkl для использования сервисом prices-predictor.
    • fetch_model_as_pickle_from_mlflow.py — скрипт для экспорта предиктивной модели scikit-learn из MLFlow в файл.

API сервиса предсказания цен

Базовый URL: /api. Все указанные далее URL записаны относительно базового URL, если не указано иное.

  • Полная интерактивная документация (Swagger UI): /docs.

  • Предсказать цену подержанного автомобиля: /predict (POST).

    Пример запроса:

    • requst query: item_id=16 (параметр item_id необходим!);

    • request body:

      {
          "selling_price": 5.59,
          "driven_kms": 27000.0,
          "age": 5.0,
          "fuel_type": "petrol",
          "selling_type": "dealer",
          "transmission_type": "manual"
      }
      
    • response body:

      {
          "item_id": 16,
          "price": 3.743508852258851
      }
      
  • Тестовый эндпоинт: / (GET).

    Возвращает простой демонстрационный объект JSON.

    Может использоваться для проверки состояния сервиса.

Мониторинг

Prometheus UI

Примеры запросов

Гистограмма предсказанных цен model_prediction_value_bucket (запрос: rate(model_prediction_value_bucket[5m]):

Гистограмма предсказанных цен как временные ряды

Гистограмма продолжительности предсказания цен моделью ML model_prediction_seconds_bucket (запрос: rate(model_prediction_seconds_bucket[5m]):

Гистограмма продолжительности предсказания цен моделью ML как временные ряды

Интенсивность потока запросов к сервису предсказания цен с разными результатами (успех — коды HTTP 2xx, ошибки со стороны клиента — коды HTTP 4xx) http_requests_total{handler="/predict"} (запрос: rate(http_requests_total{handler="/predict"}[5m]):

Интенсивность потока запросов к сервису предсказания цен с разными результатами

Интенсивность потока запросов к веб-серверу сервиса предсказания цен с ошибками http_requests_total{handler="/predict"} (запрос: sum without(handler, method) (rate(http_requests_total{status=~"4..|5.."}[5m]))):

Интенсивность потока запросов к веб-серверу сервиса предсказания цен, заканчивающихся ошибками

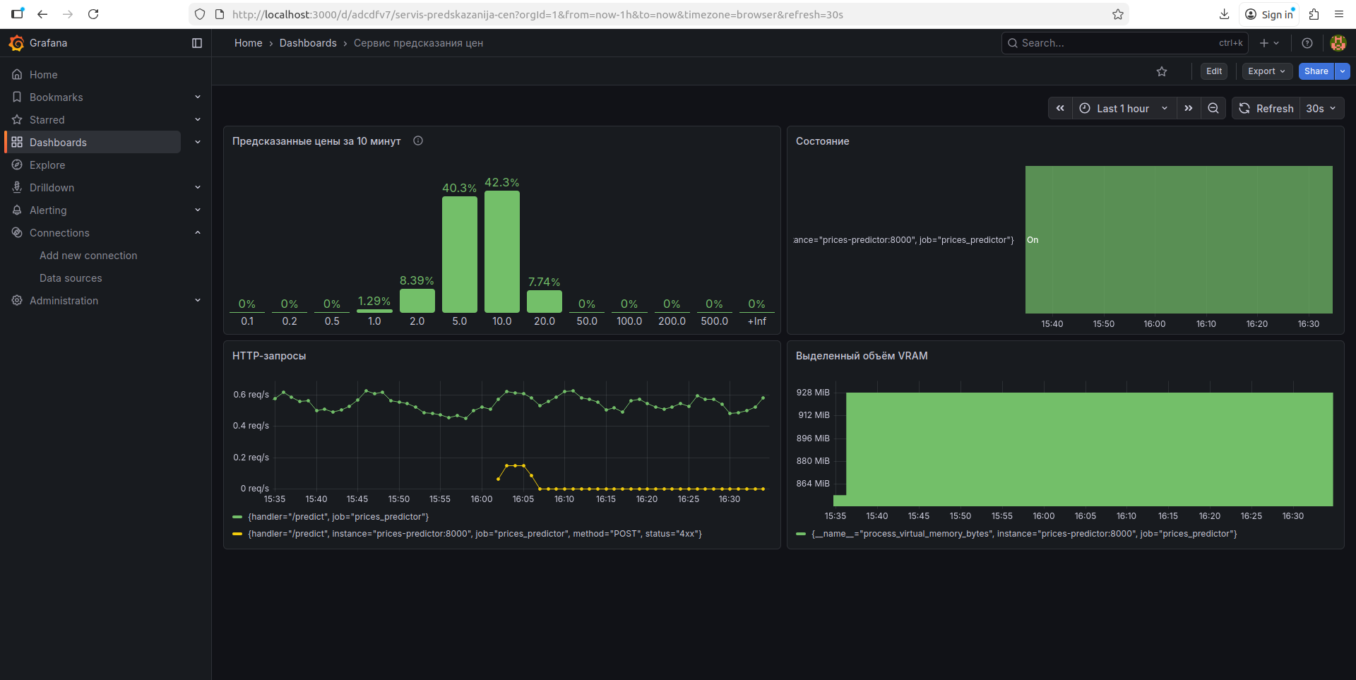
Дашборд в Grafana

Дашборд экспортирован в файл: grafana/objects/dashboard-1765200932880.json.

Дашборд в Grafana

Элементы:

  • мониторинг модели:
    • гистограмма распределения предсказанных цен за период времени (10 мин);
  • прикладной уровень:
    • интенсивность потока запросов (всех запросов; запросов, заканчивающихся ошибкой);
  • инфраструктурный уровень:
    • состояние сервиса (up/down);
    • выделенный процессу объём VRAM.

Развёртывание

Файл модели

Файл используемой предсказательной модели можно извлечь из MLFlow скриптом models/fetch_model_as_pickle_from_mlflow.py. Файл модели можно размещается в models/model.pkl.

Например, извлечь модель по имени (<model-name>) и версии (<model-version>) (например, UsedCardPricePredictionFinal/1) (команда запускается из корневой директории проекта — от этого зависит путь к создаваемому файлу):

python services/models/fetch_model_as_pickle_from_mlflow.py --model "models:/<model-name>/<model-version>" services/models/model.pkl

Можно указать адрес tracking сервера MLFlow, например: --tracking-uri "http://localhost:5000".

Информация о других опциях доступна:

python services/models/fetch_model_as_pickle_from_mlflow.py --help

Образы Docker

ml_model (для сервиса prices-predictor)

Сборка образа (замените <version> на номер версии) (команда запускается из корневой директории проекта — от этого зависит путь к директории):

docker build -t ml_service:<version> services/ml_service/

Независимый запуск (замените <version> на номер версии образа, <models-dir> на абсолютный путь к директории, где размещён файл предсказательной модели model.pkl, <port> на порт для запуска веб-сервиса (например, 8000)):

docker run -v "<models-dir>:/models" -p <port>:8000 ml_service:<version>

Модель может быть размещена в models/; тогда, например, при запуске команды из корна проекта: $(pwd)/services/models (здесь $(pwd) используется потому, что необходим абсолютный путь).

load-tester (для сервиса load-tester)

Сборка образа (замените <version> на номер версии) (команда запускается из корневой директории проекта — от этого зависит путь к директории):

docker build -t load_tester:<version> services/load_tester/

Независимый запуск (замените <version> на номер версии образа, <api-base-url> на базовый URL сервиса prices-predictor (например, http://prices-predictor:8000/api)):

docker run -e "API_BASE_URL=<api-base-url>" ml_service:<version>

Развёртывание сервиса посредством Compose

Конфигурация описана в файле compose.yaml. Имя системы: mpei-iis-system.

Рекомендуется (не обязательно) использовать env-файл compose.env. Используйте файл compose.env.template как шаблон.

Директория models/ используется сервисом prices-predictor как том с файлом модели model.pkl. Поместите туда файл модели, см. Файл модели.

Управление сервисом с мониторингом (замените <command> и [options...]):

docker compose -f services/compose.yaml --env-file services/compose.env <command> [options...]

Для запуска вместе с генераторами тестовых запросов используйте опцию compose --profile=with-tester.

Основные команды docker compose:

  • up: создать и запустить контейнеры (также тома, сети и прочее); оставляет вывод логов прикреплённым к терминалу, SIGINT останавливает контейнеры, но не удаляет созданные объекты;
    • опция -d: то же, но открепляет процесс от терминала.
  • down: остановить и удалить контейнеры (также сети и прочее; для удаления томов используйте опцию -v).
  • start: запустить существующие контейнеры.
  • stop: остановить контейнеры.
  • restart: перезапустить контейнеры.

Открытые на хосте интерфейсы:

  • localhost:8010: Сервис prices-predictor. Базовый URL: /api.
  • localhost:9090: UI Prometheus.
  • localhost:3000: Grafana.

Доступные на хосте тома:

  • mpei-iis-system_prometheus-storage: БД Prometheus.
  • mpei-iis-system_grafana-storage: БД Grafana.