|
|
1 месяц назад | |
|---|---|---|
| .. | ||
| docs | 1 месяц назад | |
| grafana | 1 месяц назад | |
| load_tester | 1 месяц назад | |
| ml_service | 1 месяц назад | |
| models | 2 месяцев назад | |
| prometheus | 1 месяц назад | |
| README.md | 1 месяц назад | |
| compose.env.template | 1 месяц назад | |
| compose.yaml | 1 месяц назад | |
README.md
Сервис предсказания цен
Веб-сервис предсказания цен на подержанные автомобили. Мониторинг в комплекте.
Обзор сервисов (по compose.yaml, см. о развёртывании ниже):
| Профили Compose | Имя | Объекты | Описание |
|---|---|---|---|
| — | prices-predictor |
код: ml_service/ |
Веб-сервис предсказания цен, только stateless API. Об используемой предсказательной модели см. research/README.md. |
| — | prometheus |
конфигурация: prometheus/ |
Мониторинг сервиса (Prometheus). |
| — | grafana |
сохранённая конфигурация: grafana/ |
Аналитика и визуализация данных мониторига сервиса (Grafana). |
with-testers |
load-tester |
код: load-tester/ |
Генератор потока случайных запросов к prices-predictor для тестирования. |
Дополнительно:
models/— расположение файла моделиmodel.pklдля использования сервисомprices-predictor.fetch_model_as_pickle_from_mlflow.py— скрипт для экспорта предиктивной модели scikit-learn из MLFlow в файл.
API сервиса предсказания цен
Базовый URL: /api. Все указанные далее URL записаны относительно базового URL, если не указано иное.
-
Полная интерактивная документация (Swagger UI):
/docs. -
Предсказать цену подержанного автомобиля:
/predict(POST).Пример запроса:
-
requst query:
item_id=16(параметрitem_idнеобходим!); -
request body:
{ "selling_price": 5.59, "driven_kms": 27000.0, "age": 5.0, "fuel_type": "petrol", "selling_type": "dealer", "transmission_type": "manual" } -
response body:
{ "item_id": 16, "price": 3.743508852258851 }
-
-
Тестовый эндпоинт:
/(GET).Возвращает простой демонстрационный объект JSON.
Может использоваться для проверки состояния сервиса.
Мониторинг
Prometheus UI
Примеры запросов
Гистограмма предсказанных цен model_prediction_value_bucket (запрос: rate(model_prediction_value_bucket[5m]):
Гистограмма продолжительности предсказания цен моделью ML model_prediction_seconds_bucket (запрос: rate(model_prediction_seconds_bucket[5m]):
Интенсивность потока запросов к сервису предсказания цен с разными результатами (успех — коды HTTP 2xx, ошибки со стороны клиента — коды HTTP 4xx) http_requests_total{handler="/predict"} (запрос: rate(http_requests_total{handler="/predict"}[5m]):
Интенсивность потока запросов к веб-серверу сервиса предсказания цен с ошибками http_requests_total{handler="/predict"} (запрос: sum without(handler, method) (rate(http_requests_total{status=~"4..|5.."}[5m]))):
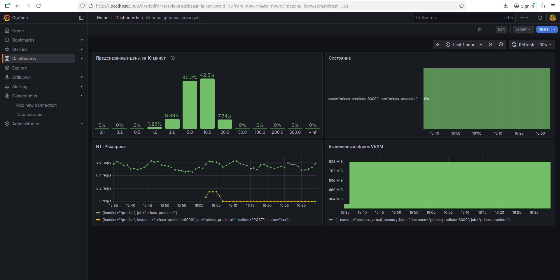
Дашборд в Grafana
Дашборд экспортирован в файл: grafana/objects/dashboard-1765200932880.json.
Элементы:
- мониторинг модели:
- гистограмма распределения предсказанных цен за период времени (10 мин);
- прикладной уровень:
- интенсивность потока запросов (всех запросов; запросов, заканчивающихся ошибкой);
- инфраструктурный уровень:
- состояние сервиса (up/down);
- выделенный процессу объём VRAM.
Развёртывание
Файл модели
Файл используемой предсказательной модели можно извлечь из MLFlow скриптом models/fetch_model_as_pickle_from_mlflow.py. Файл модели можно размещается в models/model.pkl.
Например, извлечь модель по имени (<model-name>) и версии (<model-version>) (например, UsedCardPricePredictionFinal/1) (команда запускается из корневой директории проекта — от этого зависит путь к создаваемому файлу):
python services/models/fetch_model_as_pickle_from_mlflow.py --model "models:/<model-name>/<model-version>" services/models/model.pkl
Можно указать адрес tracking сервера MLFlow, например: --tracking-uri "http://localhost:5000".
Информация о других опциях доступна:
python services/models/fetch_model_as_pickle_from_mlflow.py --help
Образы Docker
ml_model (для сервиса prices-predictor)
Сборка образа (замените <version> на номер версии) (команда запускается из корневой директории проекта — от этого зависит путь к директории):
docker build -t ml_service:<version> services/ml_service/
Независимый запуск (замените <version> на номер версии образа, <models-dir> на абсолютный путь к директории, где размещён файл предсказательной модели model.pkl, <port> на порт для запуска веб-сервиса (например, 8000)):
docker run -v "<models-dir>:/models" -p <port>:8000 ml_service:<version>
Модель может быть размещена в models/; тогда, например, при запуске команды из корна проекта: $(pwd)/services/models (здесь $(pwd) используется потому, что необходим абсолютный путь).
load-tester (для сервиса load-tester)
Сборка образа (замените <version> на номер версии) (команда запускается из корневой директории проекта — от этого зависит путь к директории):
docker build -t load_tester:<version> services/load_tester/
Независимый запуск (замените <version> на номер версии образа, <api-base-url> на базовый URL сервиса prices-predictor (например, http://prices-predictor:8000/api)):
docker run -e "API_BASE_URL=<api-base-url>" ml_service:<version>
Развёртывание сервиса посредством Compose
Конфигурация описана в файле compose.yaml. Имя системы: mpei-iis-system.
Рекомендуется (не обязательно) использовать env-файл compose.env. Используйте файл compose.env.template как шаблон.
Директория models/ используется сервисом prices-predictor как том с файлом модели model.pkl. Поместите туда файл модели, см. Файл модели.
Управление сервисом с мониторингом (замените <command> и [options...]):
docker compose -f services/compose.yaml --env-file services/compose.env <command> [options...]
Для запуска вместе с генераторами тестовых запросов используйте опцию compose --profile=with-tester.
Основные команды docker compose:
up: создать и запустить контейнеры (также тома, сети и прочее); оставляет вывод логов прикреплённым к терминалу,SIGINTостанавливает контейнеры, но не удаляет созданные объекты;- опция
-d: то же, но открепляет процесс от терминала.
- опция
down: остановить и удалить контейнеры (также сети и прочее; для удаления томов используйте опцию-v).start: запустить существующие контейнеры.stop: остановить контейнеры.restart: перезапустить контейнеры.
Открытые на хосте интерфейсы:
localhost:8010: Сервисprices-predictor. Базовый URL:/api.localhost:9090: UI Prometheus.localhost:3000: Grafana.
Доступные на хосте тома:
mpei-iis-system_prometheus-storage: БД Prometheus.mpei-iis-system_grafana-storage: БД Grafana.



